This post shows how to deploy kube-prometheus-stack (Prometheus Operator + Prometheus + Alertmanager + Grafana + exporters) on a 3-node bare-metal kubeadm cluster that already has:
- Traefik Ingress exposed by MetalLB
- Wildcard HTTPS enabled for
*.maksonlee.com(Traefik default TLSStore)
After this guide, you will have:
- Grafana:
https://grafana.maksonlee.com - Prometheus:
https://prometheus.maksonlee.com - Alertmanager:
https://alertmanager.maksonlee.com
This post is based on the following posts
Lab context
- Kubernetes: kubeadm (v1.34)
- Ingress controller: Traefik (exposed via MetalLB)
- MetalLB LoadBalancer IP:
192.168.0.98 - Storage: a default StorageClass already exists (PVCs bind without specifying
storageClassName) - Namespace for kube-prometheus-stack:
observability - Release name:
kps - Chart version used:
80.9.2
Is it okay that monitoring is already used by Zabbix?
Yes.
It’s common to run multiple monitoring systems in the same cluster (example: Zabbix for infra monitoring + Prometheus/Grafana for Kubernetes-native metrics). The clean approach is exactly what you did: use a separate namespace.
- Zabbix:
monitoring - kube-prometheus-stack:
observability
Prerequisites
DNS records
Create A records in your DNS server/provider so these hostnames resolve to the MetalLB IP used by Traefik (192.168.0.98).
| Type | Name | Value |
|---|---|---|
| A | grafana.maksonlee.com | 192.168.0.98 |
| A | prometheus.maksonlee.com | 192.168.0.98 |
| A | alertmanager.maksonlee.com | 192.168.0.98 |
Wildcard HTTPS is already working in Traefik
This guide assumes Traefik already terminates TLS using your default wildcard certificate (TLSStore default cert).
- Create the namespace
kubectl create namespace observability- Add the Helm repo
helm repo add prometheus-community https://prometheus-community.github.io/helm-charts
helm repo update(Optional) list chart versions:
helm search repo prometheus-community/kube-prometheus-stack --versions | head- Create
kps-values.yaml
Create a working folder:
mkdir -p ~/observability
cd ~/observabilityCreate kps-values.yaml:
# ~/observability/kps-values.yaml
grafana:
persistence:
enabled: true
size: 5Gi
ingress:
enabled: true
ingressClassName: traefik
annotations:
traefik.ingress.kubernetes.io/router.entrypoints: websecure
traefik.ingress.kubernetes.io/router.tls: "true"
hosts:
- grafana.maksonlee.com
path: /
prometheus:
ingress:
enabled: true
ingressClassName: traefik
annotations:
traefik.ingress.kubernetes.io/router.entrypoints: websecure
traefik.ingress.kubernetes.io/router.tls: "true"
hosts:
- prometheus.maksonlee.com
paths:
- /
prometheusSpec:
storageSpec:
volumeClaimTemplate:
spec:
accessModes: ["ReadWriteOnce"]
resources:
requests:
storage: 20Gi
alertmanager:
ingress:
enabled: true
ingressClassName: traefik
annotations:
traefik.ingress.kubernetes.io/router.entrypoints: websecure
traefik.ingress.kubernetes.io/router.tls: "true"
hosts:
- alertmanager.maksonlee.com
paths:
- /
alertmanagerSpec:
storage:
volumeClaimTemplate:
spec:
accessModes: ["ReadWriteOnce"]
resources:
requests:
storage: 2GiNotes:
- The ingresses are set to Traefik (
ingressClassName: traefik). - TLS is enabled via Traefik annotations (
websecure+router.tls=true) so Traefik serves HTTPS using the default wildcard certificate. - Grafana / Prometheus / Alertmanager persistence is enabled and sized:
- Grafana: 5Gi
- Prometheus: 20Gi
- Alertmanager: 2Gi
- Install kube-prometheus-stack
helm upgrade --install kps prometheus-community/kube-prometheus-stack \
-n observability \
--version 80.9.2 \
-f kps-values.yamlWatch pods:
kubectl -n observability get pods -wTypical components you should see:
kps-kube-prometheus-stack-operator(Deployment)prometheus-kps-kube-prometheus-stack-prometheus-0(StatefulSet pod)alertmanager-kps-kube-prometheus-stack-alertmanager-0(StatefulSet pod)kps-grafana-*(Deployment)kps-kube-state-metrics-*kps-prometheus-node-exporter-*(DaemonSet, one per node)
- Confirm PVCs are bound
kubectl -n observability get pvcYou should see PVCs for:
- Grafana (
kps-grafana) - Prometheus (
prometheus-...-db-...) - Alertmanager (
alertmanager-...-db-...)
Because a default StorageClass exists, these PVCs should bind automatically without setting storageClassName.
- Confirm ingresses are created
kubectl -n observability get ingressExpected ingresses:
kps-grafana→grafana.maksonlee.comkps-kube-prometheus-stack-prometheus→prometheus.maksonlee.comkps-kube-prometheus-stack-alertmanager→alertmanager.maksonlee.com
If you describe one ingress, you should see Traefik TLS annotations like:
kubectl -n observability describe ingress kps-grafanaExpected annotations:
traefik.ingress.kubernetes.io/router.entrypoints: websecuretraefik.ingress.kubernetes.io/router.tls: true
- Wait for rollouts
kubectl -n observability rollout status deploy/kps-grafana
kubectl -n observability rollout status sts/alertmanager-kps-kube-prometheus-stack-alertmanager
kubectl -n observability rollout status sts/prometheus-kps-kube-prometheus-stack-prometheus- Verify HTTPS endpoints
Grafana (HEAD is OK)
Grafana usually returns 302 to /login:
curl -vkI https://grafana.maksonlee.comPrometheus / Alertmanager (use GET endpoints)
Prometheus and Alertmanager may return 405 to HEAD, so use readiness endpoints:
curl -vk https://prometheus.maksonlee.com/-/ready
curl -vk https://alertmanager.maksonlee.com/-/readyExtra checks:
curl -vk https://prometheus.maksonlee.com/targets | head
curl -vk https://alertmanager.maksonlee.com/api/v2/status | head- Get Grafana admin password
kubectl -n observability get secret kps-grafana -o jsonpath="{.data.admin-password}" | base64 -d ; echoLogin:
- URL:
https://grafana.maksonlee.com - Username:
admin - Password: (from the command above)
- Screenshots
Prometheus UI (Query page)

Alertmanager UI (Alerts page)

Grafana login page

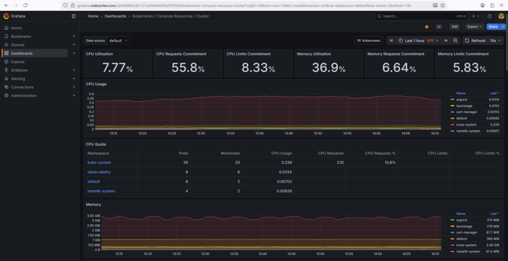
Grafana dashboard: Kubernetes / Compute Resources / Cluster

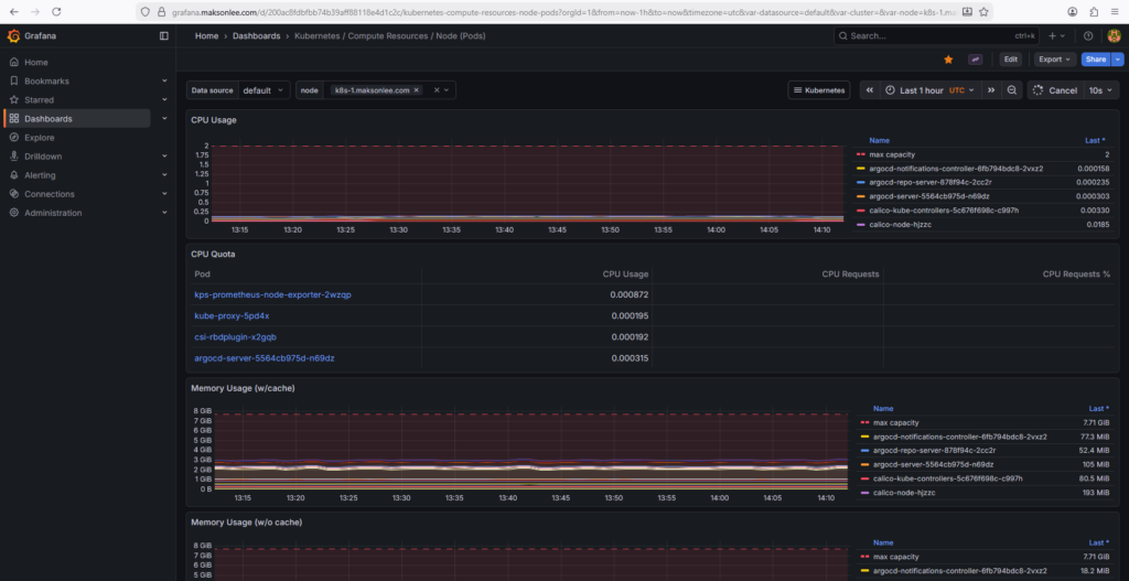
Grafana dashboard: Kubernetes / Compute Resources / Node (Pods)

Did this guide save you time?
Support this site