Monitor Backstage with Grafana LGTM Stack using OpenTelemetry (Alloy OTLP → Mimir)

This post migrates Backstage backend monitoring from kube-prometheus-stack (ServiceMonitor + Prometheus scrape) to an LGTM-style push pipeline:

Backstage (OpenTelemetry SDK) → OTLP/HTTP → Alloy → Prometheus remote_write → Mimir → Grafana

Alloy is used as a push-only OpenTelemetry gateway. Backstage no longer exposes /metrics, and Prometheus Operator no longer scrapes it.


This post is based on


Lab context

  • Kubernetes namespaces:
    • Backstage: backstage
    • Observability (LGTM): observability
  • Alloy OTLP/HTTP receiver (in-cluster): http://lgtm-alloy.observability.svc:4318
  • Mimir gateway endpoints (in-cluster):
    remote_write: http://lgtm-mimir-gateway.observability.svc:80/api/v1/push
  • Grafana datasource: Mimir (already provisioned in the “Install Grafana …” post)

What you’ll get

  • Remove ServiceMonitor and the Backstage /metrics endpoint
  • Backstage pushes telemetry via OTLP/HTTP to Alloy
  • Alloy forwards metrics to Mimir using Prometheus remote_write
  • Metrics become queryable in Grafana (Mimir datasource) using OpenTelemetry labels such as:
    • service_name="homelab-backstage"
    • service_namespace="backstage"

Why push-only (OTLP) instead of ServiceMonitor scrape?

Prometheus scrape works well, but it couples every application to scrape endpoints and Prometheus Operator configuration. In an LGTM-style stack, it’s common to use a push gateway (Alloy) so apps only need OTLP exporters, and the routing logic (metrics/logs/traces) lives in one place.


  1. Switch Backstage metrics exporter from Prometheus to OTLP/HTTP
  • Update backend dependencies

From your repo root:

# Add OTLP metrics exporter
yarn --cwd packages/backend add @opentelemetry/exporter-metrics-otlp-http

# Remove Prometheus exporter (no longer needed)
yarn --cwd packages/backend remove @opentelemetry/exporter-prometheus

# Ensure lockfile is updated
yarn install
  • Update packages/backend/src/instrumentation.js

Replace the Prometheus exporter with OTLP exporters and a periodic metric reader.

Use the full file below:

const { isMainThread } = require('node:worker_threads');

if (isMainThread) {
  const { NodeSDK } = require('@opentelemetry/sdk-node');
  const { getNodeAutoInstrumentations } = require('@opentelemetry/auto-instrumentations-node');

  const { OTLPTraceExporter } = require('@opentelemetry/exporter-trace-otlp-http');
  const { OTLPMetricExporter } = require('@opentelemetry/exporter-metrics-otlp-http');
  const { PeriodicExportingMetricReader } = require('@opentelemetry/sdk-metrics');

  // OTLP exporters read standard OTEL_* env vars (endpoint, headers, etc.)
  const traceExporter = new OTLPTraceExporter();
  const metricExporter = new OTLPMetricExporter();

  const metricReader = new PeriodicExportingMetricReader({
    exporter: metricExporter,
    exportIntervalMillis: 60000,
  });

  const sdk = new NodeSDK({
    traceExporter,
    metricReader,
    instrumentations: [getNodeAutoInstrumentations()],
  });

  sdk.start();

  process.on('SIGTERM', async () => {
    try {
      await sdk.shutdown();
    } finally {
      process.exit(0);
    }
  });
}

  1. Update Kubernetes manifests (remove scrape, add OTEL env)

Remove the ServiceMonitor

Delete the file:

  • kubernetes/backstage-servicemonitor.yaml

And remove it from kubernetes/kustomization.yaml:

resources:
  - homelab-backstage.yaml

Remove the Backstage /metrics port

In kubernetes/homelab-backstage.yaml:

  • remove container port 9464
  • remove service port 9464

This makes the deployment scrape-free.

Add OTEL env vars to the Backstage container

In the Backstage Deployment (container spec):

env:
  - name: OTEL_SERVICE_NAME
    value: homelab-backstage
  - name: OTEL_RESOURCE_ATTRIBUTES
    value: service.namespace=backstage
  - name: OTEL_EXPORTER_OTLP_ENDPOINT
    value: http://lgtm-alloy.observability.svc:4318

Optional (explicit protocol):

  - name: OTEL_EXPORTER_OTLP_PROTOCOL
    value: http/protobuf

  1. Deploy

Build/push your Backstage image as usual (Docker multi-stage build pipeline) and deploy via your normal workflow (kubectl apply / Argo CD sync).


  1. Verify the pipeline (Backstage → Alloy → Mimir)

Confirm Backstage env vars in the running pod

kubectl -n backstage exec deploy/homelab-backstage -- printenv | grep ^OTEL_

Confirm Alloy is receiving OTLP metrics

curl -fsS https://alloy.maksonlee.com/metrics | \
  egrep 'otelcol_receiver_(accepted|refused)_metric_points_total' | head

Expected:

  • accepted increases over time
  • refused stays at 0

Confirm Alloy is remote-writing to Mimir

curl -fsS https://alloy.maksonlee.com/metrics | \
  egrep 'prometheus_remote_storage_(samples_total|samples_failed_total|queue_highest_sent_timestamp_seconds|enqueue_retries_total)' | head -n 50

Expected:

  • samples_total increases
  • samples_failed_total remains 0
  • queue timestamps move forward

Confirm metrics exist in Mimir (Grafana Explore)

In Grafana → Explore → datasource Mimir, run:

count({service_name="homelab-backstage"})

If it returns a value, Backstage metrics are stored in Mimir and queryable from Grafana.


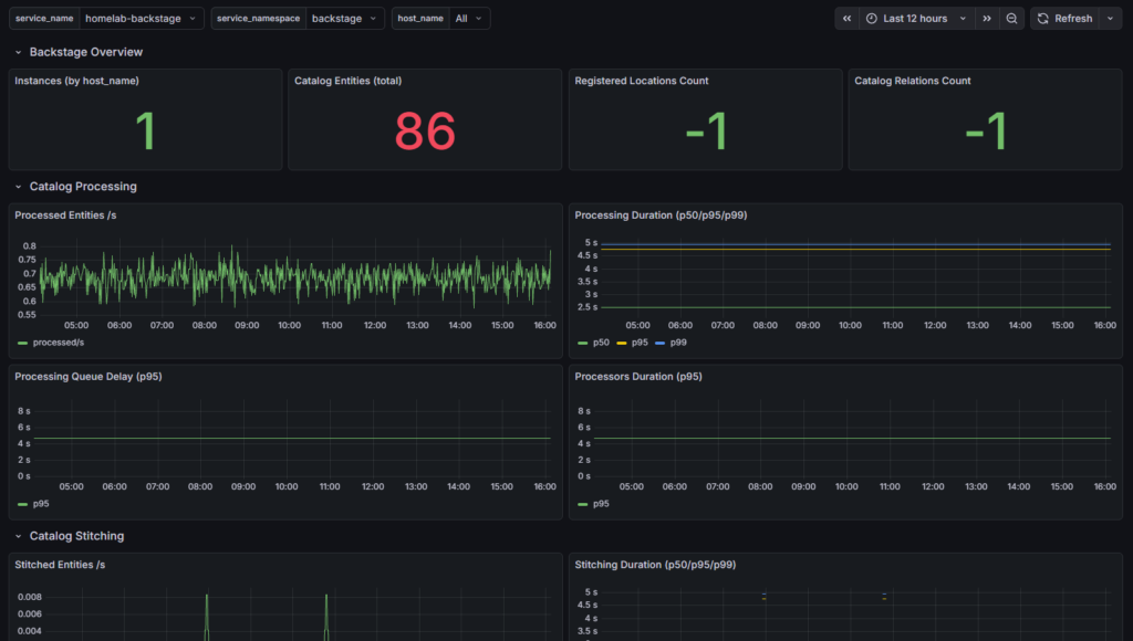
  1. Verify metrics in Grafana

At this point, Backstage metrics should be flowing

Backstage (OTLP) → Alloy (OTLP receiver) → Alloy Prometheus remote_write → Mimir → Grafana

  • Open Grafana → Explore → select the Mimir datasource.
  • Run a quick sanity query (any of these works):
count({service_name="homelab-backstage"})

or (pick a known metric):

catalog_entities_count{service_name="homelab-backstage"}
  • Open your Backstage dashboard (or build one) and confirm panels populate.

Example (working Backstage metrics in Grafana):

Did this guide save you time?

Support this site

Leave a Comment

Your email address will not be published. Required fields are marked *

Scroll to Top